3月19-20日,《走进mk体育——容量电价新政下独立储能投融资业务实战》分享会于mk体育上海总部隆重举办。现场汇聚独立储能行业领域150+嘉宾,共同探讨市场破局之道。mk体育新能源曾晖先生在活动中发表主题演讲。

随着独立储能被明确列入“十五五”期间国家六大新兴支柱产业,以及容量电价新政的正式发布,储能行业迎来全新的发展机遇期。然而,政策变化带来的不确定性、单体项目投资大等市场痛点,对储能电站全价值链管理能力提出了严格要求。

曾晖先生在分享会上指出,可持续的收益增长,从来不是单一环节的突破,而是全价值链的系统性胜利。他通过mk体育新能源在甘肃、蒙西等核心市场的实战案例展开说明,独立储能电站盈利底层逻辑主要在于四个环节的乘数效应:以精准选址锁定收益上限,以系统构建夯实硬件基础,以工程管理抢出时间价值,以AI运营持续优化收益。
在演讲中,曾晖先生系统阐述了mk体育新能源在电站全生命周期管理中的核心能力。
在精准选址环节,团队通过对电网阻塞程度、负荷中心分布、节点边际电价离散率等关键指标的长期追踪,为电站锁定收益上限。
在系统构建环节,从电网与运营双重视角出发,精选高可用性设备与技术,实现系统级优化设计。
在工程管理环节,mk体育新能源以内蒙古与甘肃项目为实战样本,通过“并联手续推进、长周期设备预投、模块化施工、冬歇期逆势作战”四大路径,大幅压缩并网周期,在保障施工质量的前提下提前锁定市场窗口期收益。

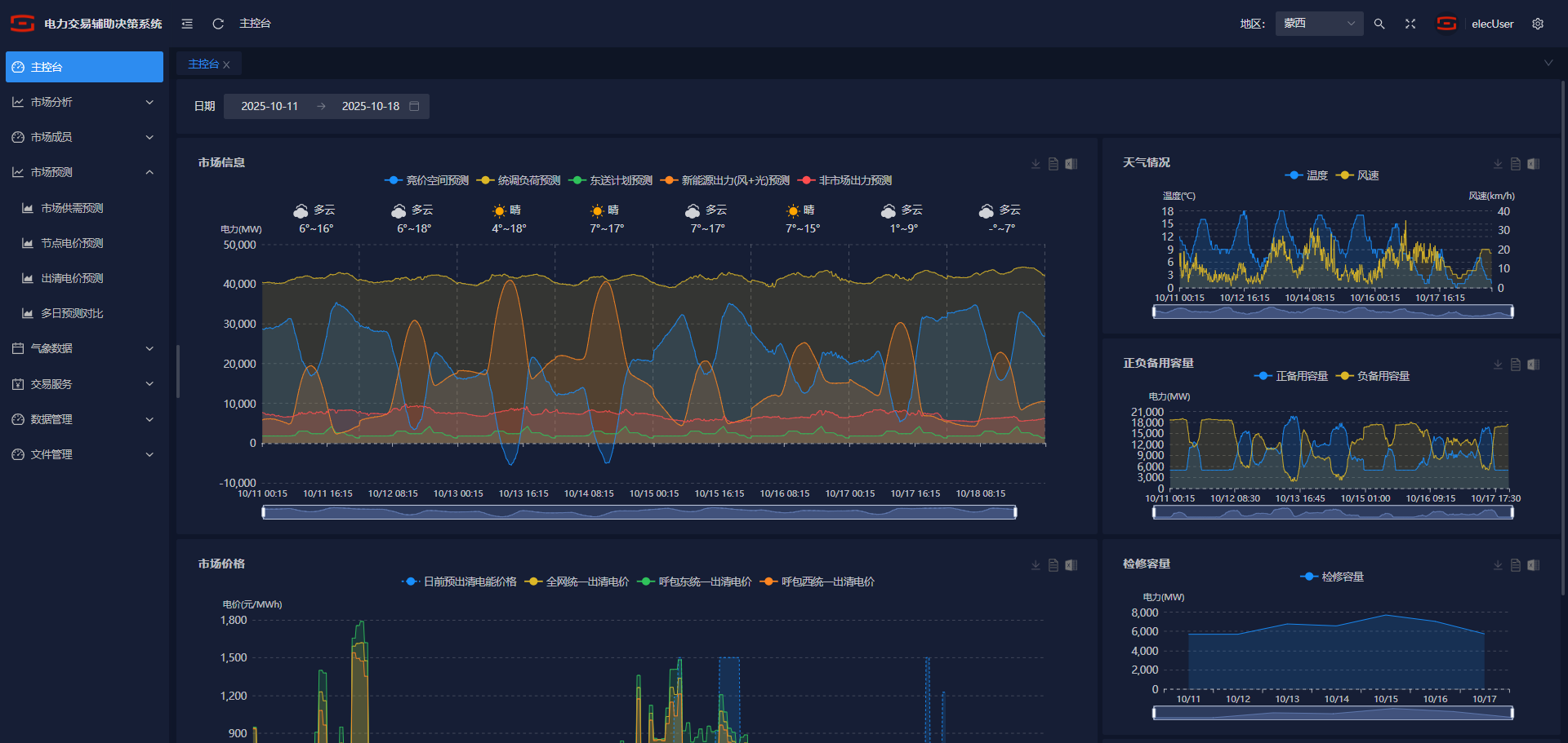
此外,在AI驱动的运营体系下,通过电价预测、AI交易员、多市场联合优化等策略,将海量数据转化为精准决策优势,并形成“越用越聪明”的复利效应。

mk体育AI电力交易辅助决策系统界面
(画面为测试数据,仅供参考)
值得一提的是,在工程管理方面,mk体育新能源团队面对极端气候、时间紧迫、物流运输难等挑战,通过本地化调研、关键节点质量管控等种种举措,在确保安全与质量的前提下,实现了项目提前并网。
本次分享会为行业同仁提供了宝贵的实战经验和前瞻思考,现场交流热烈。

经过深入交流,部分与会者对独立储能电站全价值链运营思路表示充分认可。掌握全价值链运营能力,意味着在容量电价新政下的储能市场竞争中,拥有更长远、更稳健的发展前景。
随着能源转型与新型电力系统建设的深入推进,展望未来,mk体育新能源将持续践行“智启零碳,共创绿色未来”的理念,不断优化综合能源服务解决方案,提升全价值链运营能力,助推千行百业价值增长与绿色发展。
提交信息后,业务人员将尽快与您联系
用微信扫一扫,关注我们取得联系